Geotabs neues Nachhaltigkeitscenter: Weniger Verbrauch, weniger Emissionen
Mit dem neuen Nachhaltigkeitscenter von Geotab kann die Flottenleitung Kosten senken, Emissionsmengen verringern, Nachhaltigkeitsberichte erstellen und strategische Ziele erreichen.

Von Geotab
10. Juli 2025
.jpg)
Wichtigste Einblicke
- Das Nachhaltigkeitscenter von Geotab bietet ein umfassendes, benutzerfreundliches Dashboard zur Verbesserung des Kraftstoffverbrauchs, zur Reduzierung der Treibhausgasemissionen und zum Erreichen Ihrer Nachhaltigkeitsziele.
- Mit dem Nachhaltigkeitscenter können Fuhrpark- und Nachhaltigkeitsmanager auf einfache Weise effektive Initiativen zur Kraftstoffeinsparung und Verringerung von Emissionen identifizieren und komplexe Fahrzeugdaten zu Optimierungs- und Berichtszwecken in aussagekräftige Erkenntnisse umwandeln.
Weltweit stehen Unternehmen heute durch den großen Wettbewerb zunehmend unter Druck, ihre Kosten zu senken (auf Englisch). Gleichzeitig wächst die Anforderung, dass Fuhrparks nachhaltig sein und Fortschritte bei den Umwelt-, Sozial- und Governance-Maßnahmen (ESG) vorweisen müssen. Daher führen viele Fuhrparks Nachhaltigkeitsstrategien ein, die sowohl finanziell als auch für den Wettbewerb und für die Umwelt von Vorteil sind: Engagement für Umweltschutz bringt gute Außenwirkung mit sich.
Bei einer grundlegenden Betrachtung der Nachhaltigkeit des Fuhrparks liegt der Fokus auf Strategien zur Kraftstoffeinsparung und zur Reduzierung von Emissionen nahe. Das kann Aspekte wie Routenoptimierung (auf Englisch) und Fahrertraining bedeuten, die Nutzung von alternativen Kraftstoffen und Elektrofahrzeugen sowie die Ermittlung der richtigen Fuhrparkgröße. Unabhängig von Branche und Fuhrparkgröße birgt das Ganze jedoch erhebliche Herausforderungen.
Wie können Sie mit begrenzten Ressourcen zur Analyse großer Datenmengen wissen, welche Maßnahmen die Kraftstoff- und Emissionsreduzierung am effektivsten voranbringen werden?
Wichtige Erkenntnisse für nachhaltige Unternehmen
Das neue Nachhaltigkeitscenter von Geotab nutzt Archiv-Betriebsdaten des Fuhrparks, um die besten Möglichkeiten zur Reduzierung von Kraftstoff und Emissionen zu finden. Sie müssen sich also nicht länger durch Unmengen von Daten kämpfen.
Dieses neue Produkt bietet eine umfassende Palette von Tools, mit denen Unternehmen und Flottenmanager Nachhaltigkeitsbemühungen verfolgen, verbessern und vorantreiben können. Dabei liegt der Schwerpunkt auf einem effizienten Kraftstoffverbrauch, Emissionsreduzierung und der Planung zur Elektrifizierung des Fuhrparks.
.jpg)
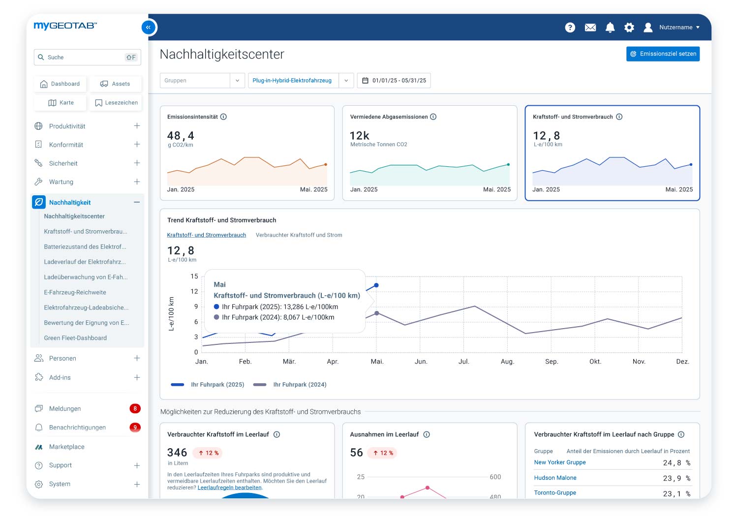
Das Nachhaltigkeitscenter wurde so konzipiert, dass es die Emissionsintensität, die vermiedenen Abgasemissionen, den Kraftstoff- und Energieverbrauch sowie den 12-Monats-Trend beim Kraftstoffverbrauch anzeigt.
Das Nachhaltigkeitscenter wurde für das Fuhrparkmanager, Nachhaltigkeitsexperten und alle anderen entwickelt, die an Kosteneinsparungen und Compliance interessiert sind. Damit ist es unerlässlich für zukunftsorientierte Unternehmen, die sich zum erstklassigen Betrieb des Fuhrparks verpflichten.
Initiativen zur Kraftstoffeinsparung und Emissionsreduzierung identifizieren und quantifizieren
Das Nachhaltigkeitscenter bietet eine zentrale Übersicht über wichtige Möglichkeiten zur Kraftstoffeinsparung und Verringerung von Emissionen auf der Grundlage vergangener Flottenvorgänge und bietet einen Einblick in die voraussichtliche Effektivität verschiedener Strategien, bevor Sie Zeit und Aufwand in einen Ansatz investieren.
.jpg)
Das Nachhaltigkeitscenter zeigt den Kraftstoff- und Energieverbrauch im Leerlauf, Verstöße gegen Leerlaufvorschriften und den Gruppenvergleich.
Derzeit liegt der Schwerpunkt auf zwei Hauptbereichen: Motorleerlauf (auf Englisch) und Elektrifizierung. Sie können schnell und einfach:
- zwischen vermeidbarem und produktivem Motorleerlauf vergleichen.
- Verstöße gegen die Leerlaufrichtlinien prüfen und sehen, welche Fahrzeuggruppen am häufigsten dafür verantwortlich sind.
- einen Überblick darüber gewinnen, wie viele Fahrzeuge für die Elektrifizierung geeignet sind.
.png)
Das Nachhaltigkeitscenter ermöglicht eine schnelle und einfache Einschätzung dazu, ob Ihr Fuhrpark für den Einsatz von Elektrofahrzeugen geeignet ist.
Daten vernetzter Fahrzeuge ohne datenwissenschaftliche Expertise erfassen
Die Analyse von Flottendaten erfordert üblicherweise viel Zeit, Aufwand und Expertise. Das Nachhaltigkeitscenter bietet nun gesammelte Einblicke zu wichtigen Betriebs- und Nachhaltigkeitskennzahlen, einschließlich Kraftstoffnutzung, durchschnittlicher Kraftstoffverbrauch und Emissionen auf Gruppenebene. Damit müssen Fuhrparkexperten keine Daten mehr herunterladen und mithilfe von Tabellen oder anderen Tools manuell analysieren.
Compliance und Berichterstattung bezüglich Nachhaltigkeits- und ESG-Standards vereinfachen
Die Erwartungen an das nachhaltigkeitsbezogene Reporting waren noch nie höher, gleichzeitig ist das Ganze aber zeitaufwendig und die Anforderungen sind komplex. Hier hilft das Nachhaltigkeitscenter auf unterschiedliche Weise bei der Optimierung Ihrer Berichterstattung zu den Nachhaltigkeitsbemühungen Ihres Fuhrparks.
Die umfassenden Daten und Erkenntnisse erleichtern Ihnen die Überwachung von Leistungsindikatoren wie Kraftstoffverbrauch, Emissionen und Motorleerlauf, um genaue Berichte erstellen und den Fortschritt beim Erreichen Ihrer Ziele verfolgen zu können. Auf dieser Grundlage können lokale oder internationale Nachhaltigkeitsregelungen eingehalten sowie Beziehungen zu Investoren gepflegt und jährliche Nachhaltigkeitsberichte vorgelegt werden.
Für europäische und internationale Unternehmen, die im Rahmen ihrer umfassenderen klimabezogenen Offenlegung die Scope-1-Emissionen melden müssen, erstellt das Add-In für Berichte zu Treibhausgasemissionen (im Geotab Marketplace verfügbar) einen konformen Bericht, um die Richtlinie zur Unternehmens-Nachhaltigkeitsberichterstattung (Corporate Sustainability Reporting Directive, CSRD) zu erfüllen.
Dies kann bei Fuhrparks hilfreich sein, bei denen Kunden Nachhaltigkeitsberichte fordern, da die Daten zu den Scope-1-Emissionen als Input für Kunden dienen, die Scope-3-Emissionen der Lieferkette bei Warentransport melden müssen.
Diese Daten dienen auch dazu, bestehende oder anstehende Klimaschutzvorschriften in anderen Regionen wie den USA, Kanada, Neuseeland, Australien und Brasilien zu erfüllen.
Bessere Unternehmensnachhaltigkeit für Flotten aller Größen und Branchen
Das Nachhaltigkeitscenter von Geotab ist ein benutzerfreundliches, zukunftssicheres Tool, mit dem Fuhrparks Kraftstoff sparen, Emissionen reduzieren, Nachhaltigkeitsziele erreichen und langfristig einen nachhaltigen Betrieb aufbauen können. Die Bereitstellung umsetzbarer Erkenntnisse, die auf realen Daten basieren, macht das Nachhaltigkeitscenter zu einem Muss für Fuhrparks, die Zeit, Geld und Aufwand sparen möchten.
Geotab hat sich zum Ziel gesetzt, seine Kunden beim Erreichen ihrer Nachhaltigkeitsziele zu unterstützen und Unternehmen zu dauerhaftem Erfolg zu verhelfen, indem sie den Herausforderungen von heute und morgen gewachsen sind. So haben beispielsweise Flotten, die unsere Nachhaltigkeitslösungen verwenden, im Jahr 2024 6,3 % weniger CO2 pro Meile ausgestoßen als solche ohne unsere Unterstützung.
Das Nachhaltigkeitscenter ist der nächste Schritt, mit dem wir Fuhrparks unterstützen (auf Englisch) wollen, wettbewerbsfähig zu bleiben, ihre betriebliche Effizienz zu verbessern und ihre Umweltauswirkungen zu reduzieren.
Wenn Sie mehr über das Nachhaltigkeitscenter von Geotab erfahren möchten, finden Sie hier die Produktwebseite. Sie können auch eine Demo buchen, um zu erfahren, wie das Nachhaltigkeitscenter Ihren Fuhrpark gewinnbringend einsetzen kann.
Abonnieren Sie den Geotab Blog

Das Geotab-Team verfasst Beiträge über das Unternehmen und die Geotab-Produkte.
Inhaltsübersicht
Abonnieren Sie den Geotab Blog
Verwandte Beiträge

So erreichen Last-Mile-Fuhrparks durch integrierte Daten eine Elektrifizierung von bis zu 100%
29. August 2025
Lesedauer: 3 Minuten

So können Last-Mile-Fuhrparks ihren Elektrifizierungsprozess starten
29. August 2025
Lesedauer: 3 Minuten

So können Last-Mile-Fuhrparks die CO₂-Bilanz ihrer Fahrzeuge verbessern
29. August 2025
Lesedauer: 2 Minuten

Wie lange halten E-Fahrzeugbatterien? Was uns die Analyse von 10.000 Elektrofahrzeugen zeigt …
4. Juli 2025
Lesedauer: 9 Minuten
.jpg)
Vertrauen schaffen: So hilft Geotab Unternehmen, CSRD-Anforderungen zu erfüllen
19. März 2025
Lesedauer: 2 Minuten

Wie die Nutzung eines E-Fahrzeug-Ökosystems Ihnen bei einer reibungslosen Umstellung helfen kann
18. Juli 2024
Lesedauer: 6 Minuten