Nuevo Centro de Sostenibilidad Geotab: Menos combustible, menos emisiones
El nuevo Centro de sostenibilidad de Geotab ofrece a los equipos de gestión de flotas la capacidad para reducir costes, controlar las emisiones, crear informes sobre sostenibilidad y alcanzar los objetivos estratégicos.

Por Geotab Team
17 de jun de 2025
.jpg)
Conclusiones principales
- El Centro de sostenibilidad de Geotab trabaja con unos gráficos con información exhaustiva y fáciles de usar que le ayudan a mejorar el consumo de combustible, reducir las emisiones de gases de efecto invernadero y alcanzar sus objetivos de sostenibilidad.
- Con el Centro de sostenibilidad, las flotas y los equipos de sostenibilidad pueden identificar de manera sencilla iniciativas para ahorrar combustible y reducir las emisiones, y traducir los datos complejos del vehículo en información práctica para la optimización y realizar informes.
En la competitiva economía global de hoy en día, las empresas están ante una presión cada vez mayor para controlar los gastos. Al mismo tiempo, hay una creciente demanda de que las flotas sean más sostenibles y demuestren el progreso en las medidas medioambientales, sociales y de gobernanza corporativa (ASG). Estos factores están haciendo que muchas flotas implementen prácticas sostenibles que tratan tanto de aspectos económicos o ventajas competitivas como sobre el medioambiente, "ser ecológico" o hacer que tu empresa parezca buena.
Un modo efectivo de ver la sostenibilidad de la flota es centrarse en las estrategias para ahorrar combustible y reducir emisiones. Esto puede significar tácticas como la optimización de rutas, formación para la conducción, adoptar combustibles alternativos y vehículos eléctricos y adecuar el tamaño de la flota, pero hay retos que las flotas de todos los tamaños deben tener en cuenta.
Con recursos limitados para analizar vastas cantidades de datos, ¿cómo puedes saber cuáles son las opciones más efectivas para reducir el combustible y las emisiones?
Información clave para empresas sostenibles
Al usar el historial de datos operativos de las flotas, el nuevo Centro de sostenibilidad de Geotab puede ayudar a las flotas a encontrar las mejores oportunidades para reducir el combustible y las emisiones sin abrumarse por los datos.
Este nuevo producto ofrece una exhaustiva serie de herramientas que permite a las empresas y a los equipos de gestión de flotas realizar un seguimiento, mejorar y seguir trabajando en sus esfuerzos de sostenibilidad, centrándose en el consumo de combustible, reducción de emisiones y planificación de la electrificación de la flota.
.jpg)
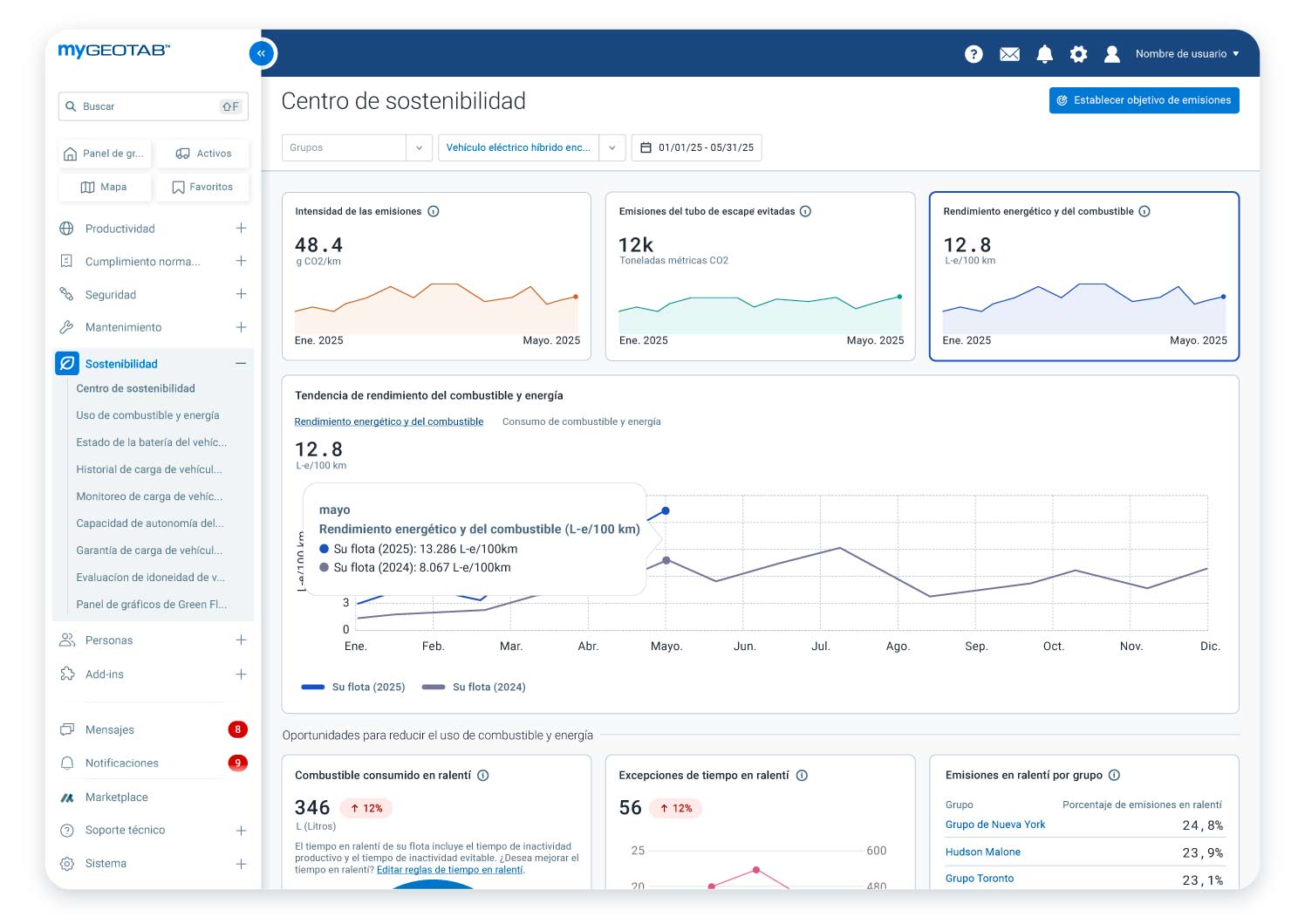
Centro de sostenibilidad mostrando la intensidad de las emisiones, las emisiones del tubo de escape evitadas, el consumo de combustible y energía y la tendencia en el consumo de combustible de los últimos 12 meses.
Diseñado para equipos de gestión de flotas, profesionales en sostenibilidad y demás personas motivadas por el ahorro de costes y el cumplimiento de la normativa, el Centro de sostenibilidad es importante para cualquier empresa que quiera seguir comprometida en tener las mejores operaciones para flotas.
Identifique y cuantifique las iniciativas de ahorro de combustible y reducción de emisiones
El Centro de sostenibilidad ofrece información sobre la efectividad de las diferentes estrategias antes de que usted invierta tiempo y esfuerzo. Podrá consultar todos los datos en una misma pantalla única, como las oportunidades más relevantes para ahorrar combustible y reducir las emisiones según el historial de operaciones de la flota.
.jpg)
Centro de sostenibilidad mostrando el uso de combustible y energía en ralentí, infracciones de la regla de ralentí y comparación de grupo.
Ahora mismo, esto se centra en dos áreas clave: ralentí y electrificación. Podrá de manera rápida y fácil:
- Comparar el ralentí evitable con el productivo.
- Revisar las infracciones de la política de tiempo en ralentí y qué grupos de vehículos están más tiempo en ralentí.
- Conseguir una imagen de cuántos vehículos son los adecuados para la electrificación.
.png)
El Centro de sostenibilidad mostrando una evaluación preliminar sobre la disponibilidad de la flota para tener vehículos eléctricos.
Aúne los datos de los vehículos conectados sin experiencia en ciencia de datos
Analizar los datos de los vehículos de la flota conlleva un tiempo, esfuerzo y experiencia inmensa. El Centro de sostenibilidad ofrece información agregada y a nivel de grupo sobre métricas clave de operaciones y sostenibilidad, que incluyen el uso del combustible, el consumo de combustible y las emisiones que los profesionales de las flotas pueden entender sin tener que descargar y analizar manualmente los datos con hojas de cálculo u otras herramientas.
Simplifique el cumplimiento de la normativa y los informes para los estándares de sostenibilidad y ASG
Las expectativas de los informes relacionados con la sostenibilidad nunca han sido tan altas, pero los requisitos son complejos y consumen mucho tiempo. El Centro de sostenibilidad le ayuda a optimizar sus tareas para realizar informes sobre los esfuerzos en sostenibilidad de su flota de muchas maneras.
Los datos y la información completa le facilita el poder supervisar los indicadores de rendimiento, como el consumo de combustible, las emisiones y el ralentí para realizar informes más precisos y hacer un seguimiento hacia los objetivos. Esta información se puede usar para cumplir con los reglamentos locales o internacionales sobre sostenibilidad y, también, para relaciones de inversión e informes anuales sobre sostenibilidad.
Las empresas europeas e internacionales que deben informar sobre las emisiones del Alcance 1, como parte de su amplia declaración sobre el clima, pueden contar con el Add-In Informe de emisiones de gases de efecto invernadero (disponible en el Marketplace de Geotab) con el que se puede realizar un informe sobre el cumplimiento de la normativa para cumplir la Directiva sobre información corporativa en materia de sostenibilidad (CSRD).
Esto puede ayudar aún más a las flotas que sienten la presión de sus clientes para tener informes sobre sostenibilidad, ya que los datos de las emisiones de Alcance 1 son la base para aquellos clientes que tengan que informar sobre las emisiones de Alcance 3, cadena de suministro, de transporte de bienes.
Las flotas también pueden usar estos datos para cumplir con la normativa de declaración sobre el clima que haya o tengan pendiente en regiones como EE. UU., Canadá, Nueva Zelanda, Australia, Brasil y otros países.
Apoyando la sostenibilidad de empresas con flotas de todos los tamaños e industrias
El Centro de sostenibilidad de Geotab es una herramienta fácil de usar y centrada en el futuro que puede ayudar a las flotas a ahorrar combustible, reducir las emisiones, alcanzar los objetivos de sostenibilidad y, sobre todo, a desarrollar una empresa sostenible a largo plazo. Con la información práctica basada en datos del mundo real, el Centro de sostenibilidad es algo que todas las flotas deben tener si quieren ahorrar tiempo, dinero y esfuerzos.
Geotab se compromete a ayudar a sus clientes a alcanzar sus objetivos de sostenibilidad y desarrollar empresas a largo plazo que puedan afrontar los retos de hoy y de mañana. Por ejemplo, en 2024, las flotas que usaron nuestras soluciones de sostenibilidad emitieron un 6,3% menos de CO2 por kilómetro que los usuarios que no trabajan con nuestras soluciones.
El Centro de sostenibilidad es el siguiente paso en su compromiso para apoyar a las flotas de todo tipo en seguir siendo competitivas, mejorando la eficiencia operativa y reduciendo el impacto medioambiental.
Si tiene interés en conocer más en detalle el Centro de sostenibilidad de Geotab, haga clic aquí para consultar la página web del producto. También puede solicitar una demo para ver cómo el Centro de sostenibilidad beneficia a su flota.
Suscríbete al blog de Geotab

El equipo de Geotab escribe sobre las novedades de la empresa.
Tabla de contenidos
Suscríbete al blog de Geotab
Posts relacionados

La integración de datos impulsa la electrificación total de las flotas de última milla
28 de agosto de 2025
3 minutos de lectura

Cómo las flotas de última milla pueden iniciar tu proceso de electrificación
28 de agosto de 2025
4 minutos de lectura

Cómo las flotas de última milla pueden reducir la huella de carbono de tus vehículos actuales
28 de agosto de 2025
3 minutos de lectura

¿Cuánto duran las baterías de los coches eléctricos? Conclusiones del análisis de 10.000 vehículos
1 de agosto de 2025
12 minutos de lectura

Autonomía del camión eléctrico e híbrido: hacia una logística sostenible
17 de julio de 2025
4 minutos de lectura

Por qué es importante el mantenimiento del coche eléctrico
16 de julio de 2025
3 minutos de lectura