Nouveau Centre de durabilité Geotab: Simplifie la réduction de carburant et d'émissions
Le nouveau Centre de durabilité de Geotab permet aux gestionnaires de flotte automobiles de réduire les coûts, de contrôler les émissions, de rendre compte de la durabilité et d'atteindre leurs objectifs stratégiques.
Par Geotab Team
17 juin 2025

Informations clés
- Le Centre de durabilité de Geotab offre un tableau de bord complet et facile à utiliser pour améliorer la consommation moyenne de carburant, réduire les émissions de gaz à effet de serre et atteindre les objectifs de durabilité.
- Avec le Centre de durabilité, les gestionnaires de flotte et les responsables du développement durable peuvent facilement identifier les initiatives efficaces pour réduire la consommation de carburant et les émissions, et transformer des données complexes en informations exploitables à des fins d'optimisation et de reporting.
Dans l'économie mondiale compétitive d'aujourd'hui, les entreprises sont soumises à une pression croissante pour contrôler les coûts. Parallèlement, les flottes sont de plus en plus tenues d'opérer de manière durable et de démontrer leurs progrès en matière de mesures environnementales, sociales et de gouvernance d'entreprise (ESG). Ces facteurs incitent de nombreuses flottes à mettre en œuvre des pratiques durables qui visent autant les avantages financiers ou concurrentiels que l'environnement, le respect de l'écologie ou l'amélioration de l'image de l'entreprise.
Une approche fondamentale de la durabilité des flottes consiste à se concentrer sur les stratégies de réduction de la consommation de carburant et des émissions. Cela peut inclure des tactiques telles que l'optimisation des itinéraires , la formation des conducteurs, l'adoption de carburants alternatifs et de véhicules électriques et l'adaptation de la taille des flottes. Cependant, les flottes de toutes tailles et de tous secteurs sont confrontées à des défis importants.
Avec des ressources limitées pour analyser de grandes quantités de données, comment savoir quels leviers permettront de réduire le plus efficacement la consommation de carburant et les émissions ?
Des informations essentielles pour une entreprise durable
En utilisant les données opérationnelles historiques d'une flotte, le nouveau Centre de durabilité de Geotab peut aider les gestionnaires à trouver les meilleures opportunités de réduire la consommation de carburant et les émissions sans se perdre dans les données.
Ce nouveau produit offre une suite complète d'outils qui permettent aux organisations et aux gestionnaires de parcs de suivre, d'améliorer et de stimuler les efforts de durabilité, en se concentrant sur l'efficacité énergétique, la réduction des émissions et la planification de l'électrification des flottes.

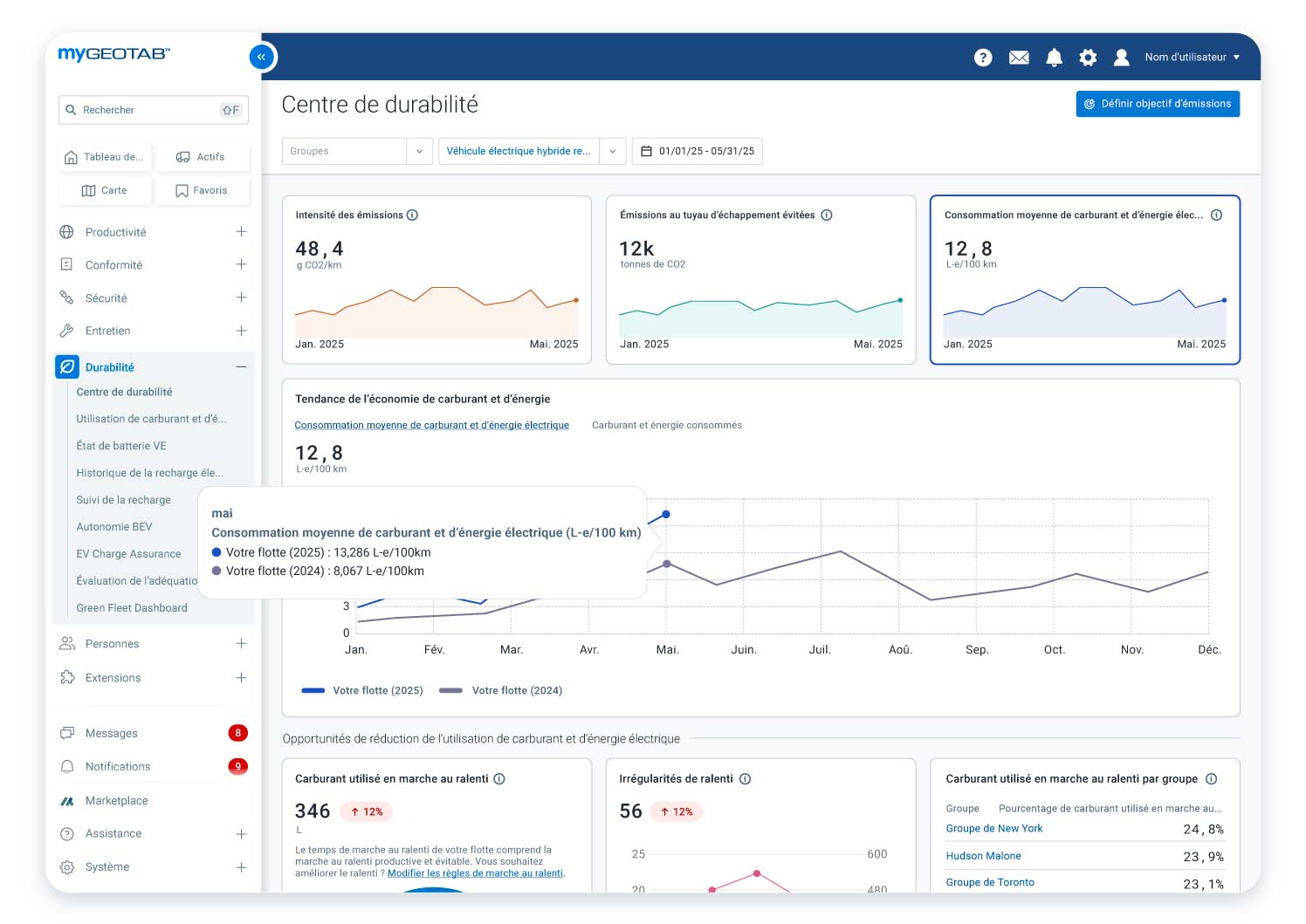
Le Centre de durabilité configuré pour afficher l'intensité des émissions, les émissions de gaz d'échappement évitées, la consommation de carburant et d'énergie, et la tendance de la consommation de carburant sur 12 mois.
Conçu pour les gestionnaires de flotte, les professionnels de la durabilité et tous ceux qui sont motivés par les économies de coûts et la conformité, le Centre de durabilité est essentiel pour toute organisation tournée vers l'avenir et engagée dans des opérations de flotte de premier ordre.
Identifier et quantifier les initiatives de réduction de la consommation de carburant et des émissions
Avec une vue unique des opportunités essentielles pour économiser du carburant et réduire les émissions, basée sur les opérations de flotte historiques, le Centre de durabilité fournit des informations sur l'efficacité des différentes stratégies avant d'investir du temps et des efforts.

Le Centre de durabilité affichant la consommation de carburant et d'énergie au ralenti, les infractions aux règles de ralenti et l'analyse comparative des groupes.
Actuellement, l'accent est mis sur deux domaines clés : le ralenti et l'électrification. Vous pouvez rapidement et facilement :
- Comparer le ralenti évitable et le ralenti productif
- Examiner les infractions aux politiques de ralenti et les groupes de véhicules qui tournent le plus au ralenti
- Obtenir un aperçu du nombre de véhicules adaptés à l'électrification.

Le Centre de durabilité offre un moyen rapide et facile d'évaluer la préparation de votre flotte aux véhicules électriques.
Synthétiser les données des véhicules connectés sans expertise en science des données
L'analyse des données des véhicules de flotte demande énormément de temps, d'efforts et d'expertise. Le Centre de durabilité fournit des informations agrégées et au niveau des groupes sur les principaux indicateurs opérationnels et de durabilité, notamment la consommation de carburant et les émissions, que les professionnels des flottes peuvent comprendre sans avoir à télécharger et à analyser manuellement les données à l'aide de feuilles de calcul ou d'autres outils.
Simplifier la conformité et le reporting pour les normes de durabilité et ESG
Les attentes en matière de reporting sur la durabilité n'ont jamais été aussi élevées, et les exigences sont complexes et chronophages. Le Centre de durabilité contribue à rationaliser vos efforts de reporting sur les progrès de durabilité de votre flotte de diverses manières.
Les données et les informations complètes facilitent le suivi des indicateurs de performance tels que la consommation de carburant, les émissions et le ralenti, pour un reporting précis et un suivi des avancées vers les objectifs. Ces informations peuvent être utilisées pour répondre aux réglementations locales ou internationales en matière de durabilité, ainsi que pour les relations avec les investisseurs et les rapports annuels de durabilité.
Pour les entreprises européennes et internationales qui sont tenues de déclarer les émissions de scope 1 dans le cadre de leur divulgation plus large liée au climat, l’extension Rapport sur les émissions de gaz à effet de serre, disponible sur la Marketplace de Geotab, produit un rapport conforme pour répondre à la directive européenne sur les rapports de durabilité des entreprises (CSRD).
Ces données peuvent également aider les flottes dont les clients exigent des rapports de durabilité. En effet, les données sur les émissions de scope 1 fournissent aux clients les informations nécessaires pour déclarer leurs propres émissions de scope 3, qui incluent les émissions indirectes provenant du transport de marchandises dans leur chaîne d'approvisionnement.
Les flottes peuvent aussi utiliser ces données pour se conformer aux règles de divulgation climatique existantes ou à venir dans d'autres régions, telles que les États-Unis, le Canada, la Nouvelle-Zélande, l'Australie, le Brésil et plus encore.
Soutenir la durabilité des entreprises pour les flottes de toutes tailles et de tous les secteurs
Le Centre de durabilité de Geotab est un outil simple à utiliser et évolutif qui peut aider les flottes à économiser du carburant, à réduire les émissions, à atteindre leurs objectifs de durabilité et, de manière générale, à bâtir une entreprise durable sur le long terme. En fournissant des informations exploitables basées sur des données réelles, le Centre de durabilité est un outil indispensable pour les flottes qui souhaitent économiser du temps, de l'argent et des efforts.
Geotab s'engage à aider ses clients à atteindre leurs objectifs de durabilité et à construire des entreprises durables qui peuvent résister aux défis d'aujourd'hui et de demain. Par exemple, en 2024, les flottes utilisant nos solutions de durabilité ont émis 6,3 % de CO2 en moins par kilomètre que les non-utilisateurs.
Le Centre de durabilité est la prochaine étape de notre engagement à soutenir les flottes de toutes sortes afin qu'elles restent compétitives, améliorent leur efficacité opérationnelle et réduisent leur impact environnemental.
Si vous souhaitez en savoir plus sur le Centre de durabilité de Geotab, cliquez ici pour consulter la page web du produit. Vous pouvez également réserver une démonstration pour voir comment le Centre de durabilité peut bénéficier à votre flotte.
Abonnez-vous au blog Geotab
L'équipe de Geotab écrit sur les nouvelles de l'entreprise.
Table des matières
Abonnez-vous au blog Geotab
Publications connexes

Comment lancer la transition vers l’électrique d’une flotte du dernier kilomètre
2 septembre 2025
4 minutes de lecture
Comment les flottes du dernier kilomètre peuvent réduire l’empreinte carbone de leurs véhicules
2 septembre 2025
3 minutes de lecture

Comment lancer la transition vers l’électrique d’une flotte du dernier kilomètre
29 août 2025
4 minutes de lecture

Comment les flottes du dernier kilomètre peuvent réduire l’empreinte carbone de leurs véhicules
29 août 2025
3 minutes de lecture

Comment les flottes du dernier kilomètre peuvent utiliser les données télématiques pour la sécurité
29 août 2025
3 minutes de lecture
