Geotab’s new fleet Sustainability Center simplifies fuel and emissions reduction
The new Geotab Sustainability Center empowers fleet managers to reduce costs, control emissions, report on sustainability and meet strategic goals.
By Geotab Team
Jul 10, 2025

Key Insights
- Geotab’s Sustainability Center offers a comprehensive yet easy-to-use dashboard to improve fuel economy, reduce greenhouse gas emissions and achieve sustainability goals.
- With the Sustainability Center, fleet and sustainability managers can easily identify effective fuel-saving and emissions-reduction initiatives and translate complex vehicle data into actionable insights for optimisation and reporting purposes.
In today’s competitive global economy, businesses are under increasing pressure to control costs. At the same time, there is a growing demand for fleets to operate sustainably and demonstrate progress on environmental, social and corporate governance (ESG) measures. These factors are driving many fleets to implement sustainable practices that are as much about financial or competitive advantages as about the environment, “being green” or making your company look good.
A fundamental way to look at fleet sustainability is to focus on fuel-saving and emissions-reduction strategies. This could mean tactics like route optimisation, driver training, adopting alternative fuels and electric vehicles and right-sizing fleets, but there are significant challenges for fleets of all sizes in any industry.
With limited resources to analyse vast amounts of data, how can you know which levers will most effectively drive fuel and emissions reductions?
Critical insights for sustainable business
Using a fleet’s historic operational data, Geotab’s new Sustainability Center can help fleets find the best opportunities to reduce fuel and emissions without getting bogged down in data.
This new product delivers a comprehensive suite of tools that enable organisations and fleet managers to track, improve and drive sustainability efforts, focusing on fuel efficiency, emissions reduction and planning for fleet electrification.

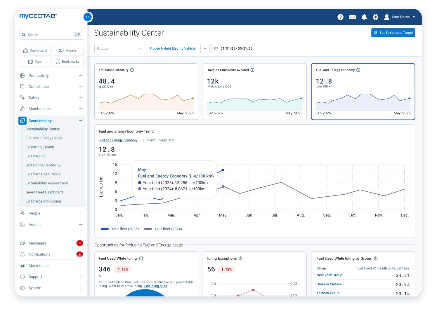
The Sustainability Center configured to show emission intensity, avoided tailpipe emissions, fuel and energy economy and the 12-month fuel economy trend
Designed for fleet managers, sustainability professionals and others motivated by cost savings and compliance, the Sustainability Center is essential for any forward-looking organisation committed to best-in-class fleet operations.
Identify and quantify fuel-saving and emissions-reduction initiatives
With a single-pane view of critical opportunities to save fuel and reduce emissions based on historical fleet operations, the Sustainability Center provides insight into the effectiveness of different strategies before you invest time and effort.

The Sustainability Center showing idling fuel and energy usage, idling rule violations and group comparison
Currently, this focuses on two key areas: idling and electrification. You can quickly and easily:
- Compare preventable vs. productive idling;
- Review idling policy violations and which vehicle groups idle the most; and
- Get a snapshot of how many vehicles are suitable for electrification.

The Sustainability Center provides a quick and easy way to assess your fleet’s readiness for electric vehicles
Synthesise connected vehicle data without data science expertise
Analysing fleet vehicle data takes immense time, effort and expertise. The Sustainability Center provides aggregate and group-level insights on key operational and sustainability metrics, including fuel use, fuel economy and emissions that fleet professionals can understand without needing to download and manually analyse data using spreadsheets or other tools.
Simplify compliance and reporting for sustainability and ESG standards
Expectations for sustainability-related reporting have never been higher, but the requirements are complex and time-consuming. The Sustainability Center helps streamline your efforts to report on your fleet’s sustainability efforts in a variety of ways.
The comprehensive data and insights make it easier for you to monitor performance indicators like fuel consumption, emissions and idling for accurate reporting and tracking of progress toward targets. This information can be used to meet local or international sustainability regulations, as well as for investor relations and annual sustainability reports.
For European and international companies that are required to report scope 1 emissions as part of their broader climate-related disclosure, the Greenhouse Gas Emissions Report Add-In, available in the Geotab marketplace, produces a compliant report to meet the Corporate Sustainability Reporting Directive (CSRD).
This can further support fleets under pressure from customers to provide sustainability reporting, as the scope 1 emissions data serves as input for customers that need to report scope 3 supply chain emissions from transporting goods.
Fleets can also use this data to meet existing or pending climate disclosure rules in other regions, such as the United States, Canada, New Zealand, Australia, Brazil and more.
Supporting business sustainability for fleets of all sizes and industries
Geotab’s Sustainability Center is a user-friendly, future-proof tool that can help fleets save fuel, reduce emissions, achieve their sustainability goals and generally build a sustainable business for the long run. By providing actionable insights based on real-world data, the Sustainability Center is a must-have for fleets that want to save time, money and effort.
Geotab is committed to helping its customers achieve their sustainability goals and build lasting businesses that can withstand the challenges of today and tomorrow. For instance, in 2024, fleets using our sustainability solutions emitted 6.3% less CO2 per mile than non-users.
The Sustainability Center is the next step in our commitment to support fleets of all kinds in remaining competitive, improving operational efficiency and reducing their environmental impact.
If you’re interested in learning more about Geotab’s Sustainability Center, click here to view the product webpage. You can also book a demo to see how the Sustainability Center can benefit your fleet.
Subscribe to the Geotab Blog
The Geotab Team write about company news.
Table of contents
Subscribe to the Geotab Blog
Related posts

How integrated data can help last mile fleets move towards 100% EV adoption
August 29, 2025
3 minute read

How last mile fleets can initiate their electrification journey
August 29, 2025
3 minute read

How last mile fleets can reduce the carbon footprint of their current vehicles
August 29, 2025
2 minute read

Strategic Implementation of Telematics for Optimising Last-Mile Delivery Operations
April 1, 2025
2 minute read
.jpg)
Lead with Trust: How Geotab Helps Businesses Navigate CSRD Compliance
March 19, 2025
2 minute read
